工作原理
係統分為兩個部分:一是吸(xī)附,二是脫附再生。
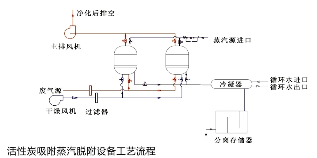
1、吸附過程
廢氣經過幹式濾器(qì)後,進入吸附罐頂部,經過罐內活性炭吸附後,除去有害成分,符合排放標準的淨化氣體從罐底排出,經風機排(pái)放到室外。
2、脫(tuō)附再生過程
活性炭使用一(yī)段時間(jiān)吸附了一定量的溶劑後,使其再生。再生時用蒸汽自塔底部噴入,把活(huó)性炭中(zhōng)的吸附劑的溶劑蒸出。在(zài)經過冷凝器(qì)冷凝液體(tǐ),進入分離筒,分離回收有機溶劑,殘液進入曝氣筒,經過曝氣後(hòu)排出(chū)。

係統(tǒng)組成
本裝置(zhì)主(zhǔ)要由:吸附罐、截止閥、過濾器、冷凝器、分離筒(tǒng)、曝氣筒等設備,自動型配用電控啟動進風口調節閥,碳層超溫報警係統以(yǐ)及自動降溫係統、電控係統等。
本裝置設有兩個吸(xī)附罐,兩罐體可同時使用(yòng),亦可交替使用,罐內設置單層活性炭(tàn)或者雙層活性炭。裝(zhuāng)置采用低壓蒸(zhēng)汽(qì)為解(jiě)析質,必要(yào)時配備蒸汽過熱器(qì)提高蒸汽溫度,以用於較高沸點的溶劑解析。
適用範圍
有機廢氣淨化裝置(zhì)適用於淨化處理常溫、中高風量、中低濃度的有機廢(fèi)氣,可處理(lǐ)的有機溶劑包括苯類、酮類(lèi)、脂類、醇類、醛類、醚(mí)類、烷類和其混合類。該裝置可應用於家具行業、石油化工、煤化工、人造(zào)革、紡織印染、油漆塗料、橡膠、塑料、製鞋、製藥、電子、化纖(xiān)、釀造等行業。
